СВАРН бесщеточных синхронных генераторов
Одним из трудоемких при обслуживании узлов системы CВАРН СГ является контактно-щеточный аппарат. При работе генераторов контактные кольца и щетки изнашиваются значительно быстрее, чем другие части генератора. При работе генератора от щеток появляется угольная пыль, которая оседает на обмотках генератора и щеточном устройстве.
Для повышения надежности САРН и уменьшения трудоемкости их обслуживания были разработаны бесщеточные системы возбуждения.
Генераторы переменного тока, у которых нет щеток и колец, получили название бесщеточных СГ.
Переменный ток, вырабатываемый возбудителем, выпрямляется с помощью полупроводниковых вентилей, установленных на вращающемся валу, и подается на обмотку возбуждения генератора.
Благодаря отсутствию подвижных и скользящих контактов, эти генераторы надежно работают в условиях тряски и вибрации, в пожаро- и взрывоопасных средах и не создают радиопомех.
Судовые бесщеточные СГ могут быть выполнены с синхронным ( рис.5.3, а ) и асинхронным ( рис. 5.3, б ) возбудителем.

Рисунок 5.3. Принципиальная схема бесщеточного генератора:
а – с синхронным возбудителем; б – с асинхронным возбудителем;
1 - статорные обмотки генератора; 2 - обмотки возбуждения генератора; 3 – выпрямительное устройство; 4 - обмотки переменного тока возбудителя; 5 - обмотка возбуждения возбудителя
На статоре возбудителей находится 3-фазная обмотка 1 и обмотка возбудителя 5.
С выхода регулятора напряжения на обмотки возбуждения подается: у БСГ с синхронным возбудителем – постоянный ток ( рис. 5.3, а ); у БСГ с асинхронным возбудителем – 3-фазный переменный ток ( рис. 5.3, б ).
Наибольшее распространение получили трехфазные синхронные возбудители с соединением обмоток в звезду и реже — в треугольник.
Напряжение генератора с синхронным возбудителем большинством типов регуляторов поддерживается с точностью ±1%.

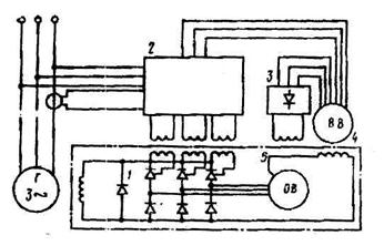
Рис. 5.4. Блок-схема СВАРН БСГ фирмы АSEA
Блок-схема СВАРН БСГ фирмы АSEA ( рис. 3.12 ) включает в себя:
1. Основной возбудитель ОВ, питающий обмотку возбуждения ОВГ через управляемый трехфазный выпрямительный мост 1;
2. Вспомогательный возбудитель 4;
3.Ррегулятор напряжения 2.
Оба возбудителя синхронного типа. Управление тиристорами осуществляется регулятором через импульсные трансформаторы, первичные обмотки которых неподвижны, а вторичные расположены на валу генератора.
Вспомогательный возбудитель имеет две обмотки статора, одна из которых питает обмотку возбуждения основного возбудителя через выпрямительный мост 3, а другая подает вспомогательное напряжение на регулятор.
Все элементы схемы, кроме потенциометра для установки величины напряжения генератора, установлены на генераторе. Потенциометр монтируется на ГРЩ.
Система обеспечивает точность поддержания напряжения в пределах ( ± 3..5%) номинального при изменении режима нагрузки от 0 до номинальной величины и cos φ от 0 до 1 (рис. 97).
Время восстановления напряжения при провале, равном 15% номинального составляет 0,1 с.