Базовые машины
Большая часть машин, используемых для природообустройства и защиты ОПС, представляет собой специализированное оборудование, смонтированное на базе грузовых автомобилей, тракторов, самоходных шасси, тягачей или мотоблоков.
Грузовые автомобили по назначению подразделяются на автомобили общего назначения, автомобили-самосвалы и специализированные.
По грузоподъемности они бывают: малой – 0,75-2,00 т, средней – 2,5-5,0, большой – 5-10, особо большой – свыше 10 т грузоподъемности.
На автомобилях устанавливают бензиновые, дизельные и газотурбинные двигатели, последние – на автомобилях с наиболее высокой грузоподъемностью.
Основным параметром автомобиля, определяющим конструкцию его основных узлов, является нагрузка на ведущий мост. Для дорог с обычным и усовершенствованным покрытием нагрузка на ось составляет 60 и 100 кН соответственно.
Для обозначения грузовых автомобилей используют колесную формулу, включающую две цифры первая – количество колес, вторая – ведущих колес (двойные скаты считают за одно колесо). Формула у обычного грузового автомобиля 4 х 2, трехосного с двумя ведущими осями – 6 х 4, трехосного с тремя ведущими – 6 х 6.
Автомобили общего назначения – это грузовые автомобили с кузовом в виде открытой платформы с бортами (рисунок 2.1 а, д), автомобили с повышенной проходимостью со всеми ведущими колесами (рисунок 2.1 б, е) и автомобили-тягачи (рисунок 2.1, в), оборудованные прицепами, полуприцепами и роспусками. Автомобиль или тягач в сцепе с прицепом или полуприцепом называют автопоездом. С 22 /1/

Рисунок 2.1 – Грузовые автомобили: а – с открытой платформой и бортами; б – повышенной проходимости; в – тягач с седельным устройством; г – самосвал; д – кинематическая схема грузового автомобиля с колесной формулой 4 х 2; е – кинематическая схема грузового автомобиля с колесной формулой 6 х 6 /1/
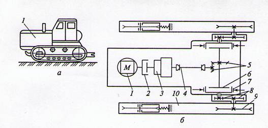
Взаимосвязь элементов машины, а также способность и последовательность передачи движения от двигателя к ходовой части, рабочим органам и иным механизмам изображают в виде кинематической схемы. Кинематические схемы грузовых автомобилей общего назначения показаны на рисунке 2.1, д (колесная формула 4 х 2) и рисунке 2.1, е (колесная формула 6 х 6).
Крутящий момент от двигателя – 1 к ведущим колесам – 8 (рисунок 2.1, д) передается с помощью трансмиссии, включающей коробку передач – 3, передающей измененный крутящий момент на карданный вал – 4, главную передачу – 5, увеличивающую крутящий момент, дифференциала – 6. Это позволяет полуосям – 7 ходовых колес вращаться с различной угловой скоростью при движении автомобиля по кривым и неровным поверхностям.
Плавное соединение работающего двигателя с трансмиссией и быстрое разъединение с ней осуществляется с помощью дисковой фрикционной муфты – 2. Главная передача, дифференциал и полуоси, заключенные в общий кожух, образуют задний ведущий мост.
Эксплуатируемые всесезонно и при любой погоде грузовые машины отличаются повышенной проходимостью. Они имеют два (передний и задний) или три (передний и два задних) ведущих моста.
В трансмиссии автомобиля с тремя ведущими мостами (рисунок 2.1, е) движение на передний ведущий мост – 7 и на два задних моста – 6 передается от раздаточной коробки – 5 с помощью карданных валов 4. Увеличение числа ведущих осей повышает проходимость машины, но усложняет конструкцию, повышает массу и стоимость автомобиля.
Механизмы управления автомобиля включают рулевое управление и тормозную систему. Первое – служит для поворота управляемых колес – 9 (рисунок 2.1, д). На тяжелых машинах в управлении используют гидроусилители, снижающие усилие на рулевом колесе. Вторая – служит для принудительного снижения скорости движения автомобиля и удержания его на месте на уклоне.
Отечественные бортовые автомобили имеют грузоподъемность 0,8-14,5 т при мощности двигателя 55-220 кВт.
На раме тягача устанавливают опорно-сцепное устройство («седло»), на которое опирается передняя часть полуприцепа (см. рисунок 2.1, в). Опорно-сцепное устройство – 5 – круглая пята с отверстием в середине, в которое вставляют сцепной шкворень полуприцепа.
Седельные автотягачи могут работать с полуприцепами грузоподъемностью 4-25 т. Повышение грузоподъемности за счет полуприцепов увеличивает длину и значительно снижает маневренность автомобиля. Однако использовать полуприцепы выгодно при хороших погодных условиях и длинных перегонах.
В городском хозяйстве широко распространены автомобили-самосвалы (см. рисунок 2.1, г), изготовляемые на базе автомобилей общего назначения. Они используются для перевозки камня, бетона, грунта, строительного мусора и иных материалов, не повреждающихся при разгрузке сбрасыванием. Разгружается кузов чаще всего наклоном назад до 600.
Специализированные автомобили, изготовленные на базе грузовых машин общего назначения, отличаются от них только устройством кузова, приспособлениями для размещения транспортируемых материалов и оборудованием для выполнения определенных производственных операций. К специализированным относят автомобили для перевозки технологического оборудования и различных машин (тяжеловозы), тарных и мелкоштучных грузов (контейнеровозы), жидких и полужидких веществ (топливо-, бетоно- и растворовозы).
Основными достоинствами автомобильного транспорта являются высокие скорости, маневренность, универсальность использования.
Тракторыиспользуют как базовые средства прицепных, полуприцепных и навесных машин. Их подразделяют на гусеничные и колесные (пневмоколесные), общего и промышленного назначения.
Гусеничные тракторыобщего назначения (рисунок 2.2, а) преимущественно рассчитаны на крюковую тягу при работе в сельском хозяйстве на повышенных скоростях движения – 10-12 км/ч.

Рисунок 2.2 – Общий вид (а) и кинематическая схема гусеничного трактора с механической трансмиссией (б) /1/
Тракторы, используемые в различных отраслях промышленности, обладают большой проходимостью и приспособлены для длительной работы в режиме малых скоростей (2,5-3,0 км/ч) с навесным оборудованием и максимальным тяговым усилием. Их рама и ходовая часть рассчитаны на тяжелое навесное оборудование. (Добавить описание Кинематической схемы)
Пневмоколесные трактора, в сравнении с гусеничными, (рисунок 2.3 а) имеют большую (до 40 км/ч) скорость передвижения, высокую мобильность и маневренность, в 2 раза меньшую металлоемкость и больший срок службы.

Рисунок 2.3 – Общий вид (а) и кинематическая схема (б) колесного трактора /1/
Однако они уступают по силе тяги и проходимости из-за относительно высокого удельного давления на грунт (0,2-0,4 МПа).
Основные узлы гусеничных и пневмоколесных тракторов – рама, двигатель, трансмиссия (силовая передача), ходовая часть, система управления. Кроме того трактора комплектуют гидравлической системой для привода навесного или прицепного рабочего оборудования.
На тракторах в качестве основного двигателя преимущественно используют дизельные двигатели. Трансмиссия служит для передачи крутящего момента от двигателя – 1 к ведущим звездочкам гусениц (гусеничный ход – рисунок 2.2, а) или ведущим колесам (пневмоколесный ход – рисунок 2.3 а), плавного трогания с места и остановки трактора. Необходима она и для изменения тягового усилия, скорости и направления движения трактора, а также привода рабочего оборудования. Используют механические, гидромеханические и электромеханические трансмиссии. . (– 28 )
Технические характеристики отечественных тракторов приведены в таблице 2.2.
Таблица 2.2 – Технические характеристики отечественных тракторов /1/
Пневмоколесные тягачи и самоходные шассииспользуют при работе с различными видами специального навесного, прицепного строительного, коммунального и лесохозяйственного оборудования. Они обладают высокой тяговой характеристикой (до 300 кН), большим диапазоном рабочих и транспортных (до 50 км/ч) скоростей, большой маневренностью. Мощность двигателей – 900 кВт. Тягачи бывают одно- и двухосные.
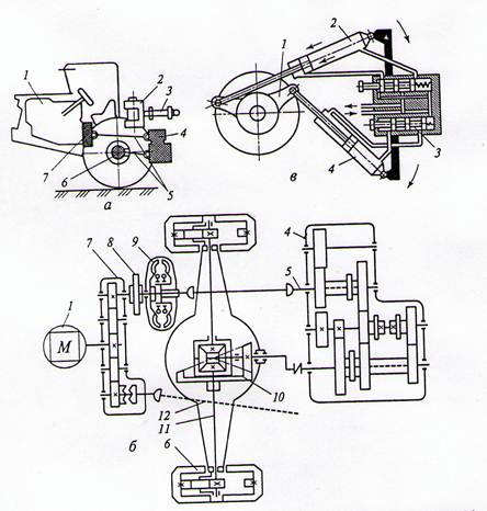
Одноосный тягач (рисунок 2.4, а, б) состоит из шасси, на котором установлены двигатель, силовая передача, два ведущих колеса, опорно-сцепное устройство и кабина с пультом управления.

Рисунок 2.4 – Общий вид (а), кинематическая схема (б) и поворотный механизм (в) одноосного тягача /1/
На главную передачу с дифференциалом – 10 ведущего моста тягача передается вращение от дизельного двигателя – 1 через раздаточную коробку – 7, сцепление – 8, гидротрансформатор – 9, карданный вал – 5 и коробку передач – 4. Оба ведущих колеса одновременно являются и управляемыми.
Коробку перемены передач и гидротрансформатор нередко монтируют в одном корпусе, что обеспечивает более компактную конструкцию. От раздаточной коробки – 7 через вал – 12 приводится в действие один из масляных насосов, обеспечивающих работу исполнительных органов.
Ответственным узлом одноосных тягачей является опорно-сцепное устройство – 2 (рисунок 2.4, а), служащее для соединения тягача с полуприцепом и обеспечивающее поворот тягача относительно продольной оси полуприцепа. Опорно-сцепное устройство имеет горизонтальный шкворень, обеспечивающий свободное поперечное качание тягача относительно полуприцепа, а также вертикальный шкворень для поворота в плане.
Такая система шарниров обеспечивает хорошую проходимость машин при движении по неровностям дороги. Поворот тягача относительно оси полуприцепа обеспечивается двумя гидроцилиндрами – 3 на угол до 90о в обе стороны.
Самоходные шассиотличаются от пневмоколесных тягачей тем, что мощность их двигателя почти полностью расходуется на привод рабочих органов машины и управление ими и лишь незначительная часть – на тяговое (толкающее) усилие. На самоходное шасси монтируют оборудование погрузчиков, одноковшовых экскаваторов, кранов и др.
В настоящее время широко распространены шасси самоходные шасси с шарнирно- сочлененной рамой (рисунок 2.5).

Рисунок 2.5 – Компоновка двухосного шасси с шарнирно-сочлененными поворотными полурамами /1/
В таких машинах обе полурамы (передняя – 3 и задняя – 7), с подвешенными унифицированными ведущими неповоротными мостами – 1 и – 6 с колесами – 2, соединены вертикальным шарниром – 4, обеспечивающим взаимный поворот рам в горизонтальной плоскости на угол до 40о.
Передний мост жестко прикреплен к передней, а задний – к задней полурамам с помощью балансированной подвески – 5, обеспечивающей взаимное качание полурам в вертикальной плоскости до 12о, что необходимо при движении машины по неровной поверхности.