Оптимальная влажность грунта и методика её определения
Максимальная плотность является основной исходной характеристикой при назначении коэффициента уплотнения грунта в теле насыпи и контроле качества уплотнения.
Оптимальная влажность служит одним из критериев для оценки возможности и методов использования грунта для отсыпки насыпи, а также является важным параметром технологического процесса уплотнения.
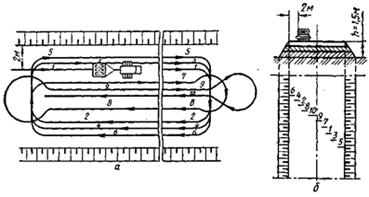
Испытание проводится в приборе Союздорнии для стандартного уплотнения.
Рис. Схема прибора Союздорнии для стандартного уплотнения грунтов1 – поддон; 2 – разъемный цилиндр емкостью 1000 см3; 3 – кольцо; 4 – насадка; 5 – наковальня; 6 – груз массой 2,5 кг; 7 – направляющий стержень; 8 – ограничительное кольцо; 9 – зажимные винты.
По полученным в результате испытаний значениям плотности и влажности уплотненных образцов определяют плотность скелета (сухого) грунта (gск) с погрешностью до 0,01 г/см3

Строят график зависимости плотности скелета от влажности грунта, откладывая по оси абсцисс влажность уплотненных образцов в масштабе 1 см –2%, а по оси ординат – плотность скелета грунта в масштабе 1 см – 0,05 г/см3. Находят максимум полученной зависимости и соответствующие ему величины максимальной плотности скелета грунта (gск) на оси ординат и оптимальной влажности (Wопт) на оси абсцисс.
Точность считывания значений должна быть для gмакс – 0,01 г/см3, а для Wопт – 0,1%.
Рис. Пример построения графика зависимости плотности скелета грунта от влажности при стандартном уплотнении

21. Технология послойного уплотнения грунтов и требования к плотности грунтов в насыпях
Отсыпка грунта в насыпь производится слоями от краев к середине на всю ширину земляного полотна, включая откосные части. В целях уплотнения грунта в краевых частях, прилегающих к откосу, ширина отсыпки может быть больше проектного очертания насыпи на 0,3-0,5 м с каждой стороны.
Для уплотнения грунтов применяют катки различных видов, которые по способу действия на грунт можно разделить на две группы: 1– катки на пневматических шинах и кулачковые; 2– вибрационные катки. Кроме того используются трамбующие машины.
Наиболее распространенными являются самоходные и прицепные катки на пневматических шинах, которыми уплотняют все виды грунтов. Кулачковые катки применяют для уплотнения только связных грунтов. Вибрационными катками уплотняют крупнообломочные, песчаные, несвязные и малосвязные глинистые грунты. Трамбующие машины используют для уплотнения большинства грунтов слоями большой толщины (1-2 м).
Трамбование можно использовать для уплотнения прочных комковых грунтов, в том числе и крупнообломочных.
Для работы прицепных катков целесообразные размеры захватки должны быть не менее 200 м по всей ширине насыпи.

Рис. Схема движения прицепного катка (а) и схема перекрытия следов колес (б) при уплотнения насыпи: 1 ... 10 — номера проходов.
Уплотнение грунта прицепными катками выполняется на рабочей захватке по кольцевой схеме, а самоходными – по челночной схеме.
Укатка грунта производится от края насыпи к ее середине с перекрытием полос уплотнения на 0,15-0,25 м.
При укатке верхних слоев насыпи высотой более 1,5 м прицепными катками на пневматических шинах, первый и второй проходы следует выполнять на расстоянии 2 м от бровки насыпи, затем, смещая ходы на 1/3 ширины катка в сторону бровки, уплотняют края насыпи. После этого укатку продолжают круговыми проходами от края к середине насыпи.
Из условий безопасности при любых методах уплотнения грунта, не допускается приближение рабочих органов уплотняющих машин к бровке насыпи ближе 0,3 м.
Уплотнение грунтов необходимо производить при влажности, близкой к оптимальной. При влажности грунтов менее оптимальной, следует увеличивать число проходов катков (требования СНиП 3.06.03-85). Несвязные и малосвязные грунты следует увлажнять в отсыпанном слое незадолго перед уплотнением. Связные грунты, в которых перераспределение влаги идет медленнее, лучше увлажнять за 5 – 6 часов до уплотнения.
Для определения оптимальной толщины уплотняемого слоя и установления числа проходов (ударов) уплотняющих машин по одному следу, необходимого для достижения требуемой плотности, перед началом работ по устройству насыпи следует производить пробную укатку грунтов.
Плотность грунта оценивается коэффициентом уплотнения Ку, который представляет собой отношение плотности скелета грунта в насыпи к максимальной плотности скелета того же грунта при стандартном уплотнении.
В земляном полотне автомобильных дорог коэффициент уплотнения грунтов после уплотнения не должен быть ниже значений, приведенных в СНиП 2.05.02-85.
Закон об автомобильных дорогах и его цели. Понятие дорожной деятельности. Планирование дорожной деятельности.
Федеральный закон № 257 «Об автомобильных дорогах и дорожной деятельности в РФ» регулирует отношения, возникающие в связи с использованием автомобильных дорог, в том числе на платной основе, и осуществлением дорожной деятельности в Российской Федерации. Действие настоящего Федерального закона (ФЗ) распространяется на все автомобильные дороги в Российской Федерации независимо от их форм собственности и значения.
Целями ФЗ №257 являются:
1) определение основ функционирования автомобильных дорог, их использования, осуществления дорожной деятельности в интересах пользователей автомобильными дорогами, собственников автомобильных дорог, государства, муниципальных образований;
2) совершенствование государственного управления в области дорожной деятельности;
3) обеспечение сохранности и развития автомобильных дорог, улучшение их технического состояния;
4) содействие внедрению перспективных технологий и стандартов в области дорожной деятельности;
5) обеспечение эффективной и добросовестной конкуренции на рынке работ и (или) услуг при осуществлении дорожной деятельности;
6) улучшение инвестиционного климата в области использования автомобильных дорог и осуществления дорожной деятельности;
7) обеспечение интеграции автомобильных дорог в международную транспортную сеть.
Дорожная деятельность - деятельность по проектированию, строительству, реконструкции, капитальному ремонту, ремонту и содержанию автомобильных дорог.
Планирование дорожной деятельности осуществляется уполномоченными органами государственной власти Российской Федерации, органами государственной власти субъектов Российской Федерации, органами местного самоуправления на основании документов территориального планирования, подготовка и утверждение которых осуществляются в соответствии с Градостроительным кодексом Российской Федерации, нормативов финансовых затрат на капитальный ремонт, ремонт, содержание автомобильных дорог и оценки транспортно-эксплуатационного состояния автомобильных дорог, долгосрочных целевых программ.