БИБЛИОГРАФИЧЕСКИЙ СПИСОК
СД. 07 КАДАСТР И ПЛАНИРОВКА НАСЕЛЁННЫХ МЕСТ
Лабораторная работа. Планировка жилой зоны
МЕТОДИЧЕСКИЕ УКАЗАНИЯ
Специальность 1203020 Земельный кадастр
Уфа 2010
УДК 71
ББК 85.118
М 54
Рекомендовано к изданию методической комиссией факультета землеустройства и лесного хозяйства
(протокол № от 2010 г.)
Составители: ст. преп. Дмитриева Л. П., ассистент Лукманова А. Д..
Рецензент: к. т. н., доцент Хафизов А. Р.
Ответственный за выпуск: зав. кафедрой землеустройства,
д. с.-х. н., профессор, Сафин Х. М.
Уфа, БГАУ, кафедра землеустройства
Планировка жилой зоны
Задача.Отработать систему уличной сети, решить планировочную структуру жилой зоны, архитектурно-планировочную композицию жилой зоны, разместить участки при усадебных и блокированных жилых домах, организовать жилую территорию населённого пункта.
Исходные материалы.Опорный план М 1:2000, схема функционального зонирования территории.
1 ОБЩИЕ СВЕДЕНИЯ
Система уличной сети обеспечивает удобство связей внутри населенного пункта. Основа ее заложена в общей схеме планировки: определены направления главных улиц. На данном этапе на план населенного пункта наносятся улицы в красных линиях в соответствии с принятыми архитектурными профилями.
Остальные жилые улицы обеспечивают территориальную целостность жилой зоны в ее границах.
Классификация сельских улиц и соответствующая их организация представлена в СНиП 2.07.01-89.
Улицы трассируются с учетом допустимых продольных уклонов в целях удобства движения по ним транспорта и пешеходов и отвода поверхностных вод. При этом существенное значение приобретает также вопрос учета направления и силы ветров, а также ориентация по странам света.
Ширина улиц определяется в зависимости от назначения, от значения в общей композиции уличной сети, состава и размещения составляющих улицу элементов.
2 ПОРЯДОК ВЫПОЛНЕНИЯ РАБОТЫ
2.1 Отработка системы уличной сети
Трассируются улицы в следующей последовательности (рисунок 1а, б):
а) Параллельно поселковым и транзитным дорогам необходимо предусмотреть неширокий (6 м) подъезд к жилым домам. От дороги необходимо предусматривать съезды к шестиметровому пути вдоль жилых домов;
б) Провести улицу вдоль имеющегося водоема. Она должна иметь одностороннюю застройку при ориентации главных фасадов на водоем. Ширина ее 12 м;
в) Односторонне застроенную улицу нужно провести по границе спортивно-парковой территории жилой зоны. Ширина ее также 12 м. здания вдоль нее обращаются главными фасадами на спортивно-парковую территорию;
д) По всем границам населенного пункта с сельскохозяйственными угодьями односторонне застроенных улиц проектировать не рекомендуется. Здесь с угодьями должны граничить участки жилых домов.

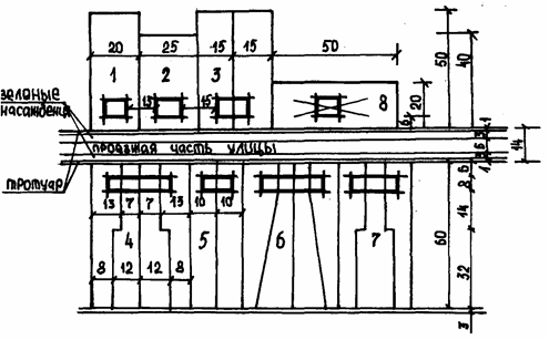
Рисунок 1а Комбинированная смешанная застройка жилого квартала
1 Улица, идущая по границе спортивно-парковой территории. (Ширина 12 м.)
2 Жилая улица, идущая параллельно границе с с.-х. угодьями.
(Ширина 14-18 м. Застраивается с двух сторон).
3 Жилые улицы внутри селитебной зоны. (Ширина 14-18 м.)
4 Жилые проезды внутри первичных жилых комплексов. (Ширина 6 м.)
5 Зона хозяйственных сараев.

Рисунок 1б Генеральный план
Результат трассирования – сеть улиц и проездов, связанных между собой, с главными улицами и проходящими рядом с жилой зоной транзитными и поселковыми дорогами.
Одно из главных условий, которое надо при этом соблюдать–пересечение всех улиц под прямым углом. Возможно создание тупых углов при пересечениях или на поворотах.
2.2 Решение планировочной структуры жилой зоны
Население, живущее в жилых домах разных типов, должно иметь равноценные бытовые условия и условия первичного обслуживания. Это достигается средствами планировки.
Система взаимосвязанных пересекающихся улиц должна делить жилые территории на участки – кварталы (жилые комплексы) размерами 3-5 га. Это создает возможность организовать жилые комплексы с зонами первичного обслуживания, радиус обслуживания которых не более 200 м.
Такая структурная организация жилой зоны служит, во-первых, выравниванию условий общения жителей усадебной, блокированной и секционной застройки; во-вторых, ликвидации различий этих типов застройки в хозяйственном отношении, т.к. в наименьших планировочных единицах создается возможность разместить хозяйственные площадки внутри жилой зоны или за ее пределами, соблюдая минимальное расстояние от входов в секционные жилые дома – 25 м (до 8 блоков сараев) и максимальное не менее – 100 м (свыше 30 блоков).
Каждая из названных планировочных единиц занимает определенную территорию, на которой размещаются жилые дома и обслуживающие их жителей здания общественных учреждений или только жилые дома (в жилых группах или жилых кварталах). Размеры этих планировочных единиц (микрорайонов, первичных жилых комплексов - кварталов) зависят от допустимых радиусов обслуживания жителей общественными учреждениями и зонами первичного обслуживания.
Сельские населенные места застраиваются преимущественно усадебными и ограничено блокированными и секционными домами, составляющими кварталы, входящие в первичные жилые комплексы. Необходимо ознакомиться с типами сельских жилых кварталов. Их размерами и формой, с размерами и организацией первичных жилых комплексов. Это целесообразно сделать с помощью литературных источников и путем изучения ряда конкретных решений проектов планировки поселка.
2.3 Решение архитектурно-планировочной композиции жилой зоны
Создавая планировочную структуру населенного пункта и одновременно решая его архитектурно-планировочную композицию средствами системы уличной сети, обеспечивают наилучшие связи населения с производственной зоной, с внешним миром и взаимосвязи структурных частей поселения.
При этом соблюдаются следующие требования:
а) протяженность улиц должна быть минимальной;
б) внутри первичных жилых комплексов усадебной застройки проектируются проезды шириной 6-10 м от зоны первичного обслуживания к улицам, связывающим население жилого комплекса с объектами обслуживания;
в) внутри жилых групп секционной застройки проектируются подъезды от улиц к жилым домам шириной до 3 м и территории таких размеров, которые обеспечивали бы размещение не только площадок для игр детей и отдыха взрослых, но и некоторые хозяйственные потребности (сушку белья, чистку мягкой мебели, площадку для мусоросборника);
г) не забывать проектировать за участками блокированных домов (с квартирами более 2) хозяйственные проезды шириной 4,5 м в целях обеспечение хозяйственных удобств жителям средних блоков-квартир.
2.4 Размещение участков при усадебных и блокированных домах
Размещая участки, учитывают следующее:
а) размер участка при домах определяется заданием на проектирование. При доме не всегда размещается вся усадьба, закрепляемая законом за землепользователем (рисунок 2). Для удобства организации территории населенного пункта участок при усадебном доме наиболее часто принимается равным 0,1–0,15 га и в плане берется размерами 20×50 или 25×60 м. Ширина участка зависит от длины дома и противопожарных норм: максимальное расстояние между зданиями составляет 15 м, минимальное – 6 м. для обеспечения строительства зданий из любых материалов в проекте предусматривается – 15 м (рисунок 3);
б) сокращение площадки участка при квартире улучшает экономическую эффективность строительства и эксплуатации централизованных инженерных коммуникаций в населенном пункте;
в) блокированные дома могут быть двух-, трех-, четырех- и более квартирными (рисунок 2). На одну квартиру выделяется не менее 0,06 га, так как хозяйственные постройки рекомендуется размещать на участках не менее 0,06 га. Участки блокированных домов следует делить на приквартирные части, стремясь к тому, чтобы они были равновеликими. Наиболее целесообразные варианты деления участков при доме показаны на рисунке 2.
Жилые дома на участках удобно размещать не далее 6 м от красной линии (границы улицы). Это дает возможность иметь при каждой квартире палисадник, что удобно для семьи. Вдоль улицы дома должны располагаться как можно ближе друг к другу, но с обеспечением противопожарных норм. Располагать участки жилых домов продольной осью вдоль улицы не рекомендуется (рисунок 2).
Планировка участка при усадебном доме состоит в размещении на нем: дома для семьи; гаража для автомашины; сараев для скота и птицы; хозяйственного инвентаря, кормов; бани; погреба; сада и огорода. Часть этих сооружений может разместиться в цокольном этаже жилого дома. При отсутствии канализования дома на участке необходима постановка туалета. Расстояние от окон жилых помещений до хозяйственных построек (сарая, гаража, бани), расположенных на соседних земельных участках, должна быть не менее 6 м, хозяйственные постройки следует размещать от границ участка на расстоянии на менее 1 м.
Разрешается пристройка (блокировка) хозяйственного сарая (в том числе для скота и птицы) к усадебному и блокированному дому.
Примеры возможных планировок участка приведены на рисунке 3.

Рисунок 2 Размеры участков при жилых домах:
1. Усадебный одноквартирный дом. Участок 0,10 га (20х50).
2. Усадебный одноквартирный дом. Участок 0,10 га (25х40)
3. Усадебный двухквартирный дом. Участок 0,15 га (30х50)
4 Блокированный четырехквартирный дом. Участок 0.24 га (40х60)
5. Блокированный двухквартирный дом. Участок 0,12 га (20X60).
6. Блокированный четырехквартнирный дом Участок 0,24 га (40X60).
7 Блокированный трехквартирный дом. Участок 0,18 га (30X60).
8 Размещение участка продольной стороны вдоль улицы - не рекомендуется

Рисунок 3 Варианты планировки приусадебного участка
а) для северных районов: 1-жилой дом; 2-хозяйственная постройка; 3-погреб; 4-хозяйственный двор; 5-палисадник; 6-стол со скамейкой; 7-калитка; 8-ворота; 9-компостная яма;10-ульи; 11-огород;
б) для средней полосы;
в) для южной полосы: 1- одноквартирный дом; 2-въезд в гараж; 3-блокированный дом с квартирами в двух уровнях; 4-гараж; 5-колодец; 6-бассейн; 7-сарай; 8-выгул для скота; 9-туадлет; 9-компостная яма; 11-огород; 12-беседка4 13 трельяж; 14-двор; 15-погреб; 16-летняя кухня; 17-сад.
К подъездам каждого дома предусматриваются проезды шириной до 3,0 м на расстоянии 6 м от фасада. Тупиковые проезды заканчиваются разворотными площадками.
Примеры возможных планировок территорий групп (кварталов) секционных жилых домов приведены на рисунке 4.

Рисунок 4 Примеры групповой застройки
а) секционными домами; б) блокированными; в) усадебными; г)смешанными
2.5 Организация жилых территорий
Застройка с обеих сторон улицы может быть однотипной или смешанной (усадебной и блокированной). Длина участков в последнем случае должна быть одинаковой (рисунок 4).
Участки расположенные рядом друг с другом, образуют ряды (рисунок 5). Длина рядов ограничивается также противопожарными условиями – ряды участков с домами сгораемых конструкций (ІV и V степени огнестойкости) должны иметь длину не более 300 м. ряды участков с домами огнестойких конструкций (І – ІІІ степени огнестойкости) могут быть увеличены до 400 м.

Рисунок 5 Типы простых усадебных кварталов с застройкой:
1) односторонней; 2) двусторонней; 3) трёхсторонней; 4) четырёхсторонней
На границах рядов такой протяженности предусматриваются пожарные проезды шириной 6 м. Таким образом, получаются кварталы с односторонней застройкой. В поселке односторонне застроенные кварталы могут быть на границе населенного пункта, где к нему примыкают сельскохозяйственные угодья (рисунок 1).
Внутри населенных пунктов кварталов с односторонней застройкой быть не может. Улицы должны проходить с той стороны квартала, где размещены жилые дома. В связи с этим проектируются только полные кварталы – с двух-, трех- и четырехсторонней застройкой (рисунок 5).
Ширина кварталов зависит от длины участков при жилых домах и составляет две длинны участков, граничащих между собой дворовыми фасадами. С узких сторон кварталов – не застроенных зданиями – могут проходить проезды шириной 10 м (проезжая часть – 6 м и тротуары – по 2 м ).
Кварталы могут быть простыми и сложными. Однако простая геометрическая нарезка прямоугольных кварталов не позволяет вписаться в границы обычно неправильной формы всей территории жилой зоны и успешно решить вопросы, связанные с организацией территории селитебных зон населенных мест.
Необходимо использовать те формы структурных единиц, которые образовались при решении системы уличной сети. Организация и застройка их территории ведется следующим образом:
а) по периметру структурной единицы проектируются ряды участков жилых домов. В эту застройку могут входить и общественные здания со своими участками, и секционная застройка (рисунок 1а).
б) оставшаяся внутри комплекса незанятая территория организуется так, что по ее границам намечаются вторые ряды застройки (параллельно этой свободной территории). В результате при площадке комплекса в пределах 5 га, в центре его получается зеленая зона первичного обслуживания достаточного размера (около 0,5 га) (рисунок 6 б).
в) после отграничения зоны первичного обслуживания и размещения проездов внутри комплекса, вторые ряды застройки делятся на участки и на участках размещаются здания.
С приемами застройки и планировки можно ознакомиться по литературным источникам путем внимательного рассмотрения современных проектов конкретных поселков, а также по альбомам решений планировки.
При размещении застройки с участками на территории жилых комплексов, имеющих неправильные геометрические формы, допускается несколько участков проектировать неправильной формы, но обязательно равновеликими с участками прямоугольной формы (рисунок 6 б). В этом случае следует избегать острых углов, допуская в исключительных случаях углы более 600.
Первичные жилые комплексы секционной застройки представляют собой территории с группами секционных жилых домов. Размер внутреннего двора в группе секционных жилых домов предусматривается от 0,3 га до 0,5 га. Расстояния между домами по периметру двора зависят от противопожарных и санитарных разрывов, допускаемых нормами (рисунок 2).

Рисунок 6а Варианты застройки жилых кварталов сложной конфигурации (Неправильно)

Рисунок 6б Варианты застройки жилых кварталов сложной конфигурации (Правильно)
2.6 Планировка участков общественного пользования
Основным условием размещения общественных зданий является удобство посещения их населением, удобство работы в них и удобство эксплуатации этих зданий.
Общественные здания ставятся на своих участках двумя приемами:
1) главный фасад здания или линия его застройки может совпадать с красной линией;
2) здание может быть заглублено от красной линии на 6 и более метров.
На этой полосе могут быть дорожки и газоны с цветами. Запрещается высаживать древесные и кустарниковые насаждения. Полоса служит элементом, соединяющим здание с любым планировочным объектом на участке: хозяйственными, специальными, игровыми и другими площадками с постройками или без них.
1 Планировка участков при административно-торговых учреждениях. Границы участков должны выходить на улицу под прямым углом, поэтому форма участка может быть неправильной.
По внутренней границе разрешается полоса зеленых насаждений 6–10 метров шириной. От этой полосы до здания предусматривается двор, шириной со стороны хозяйственного входа на менее 20 м. В нее можно поставить хозяйственный сарай, мусоросборник и другие необходимые постройки и обеспечить разворот, погрузку, разгрузку и стоянку машин.
2 Планировка участков при детских и учебных учреждениях. Окна групповых комнат в здании детского сада - яслей и классных комнат школ выходят на главный фасад. Главный – наиболее оформленный фасад. Поэтому эти здания обычно стремятся размещать главными фасадами на улицы.
Для создания спокойных условий для детей, здания размещают на расстоянии не менее 10 метров то красной линии. Для создания здоровых условий в зданиях, окна групповых комнат в детских садах-яслях и классных комнат в школах ориентируются на юг или юго-восток.
Разместив здание на участке, необходимо сделать его планировку:
а) предусмотреть 6 метровую объездную полосу;
б) связать ее с улицей подъездом;
в) разместить хозяйственную площадку размером 400 кв. м и связать ее проездами со зданием и улицей;
г) в глубине участка разместить общую и групповую площадку для каждой группы детского сада, все учебные площадки для школы и соединить их дорожками со зданиями (рисунки 7, 8).

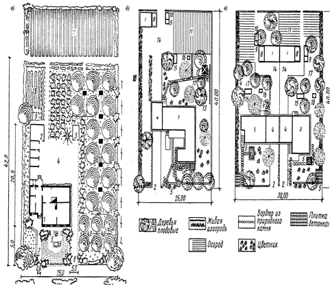
Рисунок 7 Генеральный план участка детского сада - яслей на 90 мест с расширением до180 мест за счёт летних павильонов
1-одноэтажное здание яслей-сада; 2-летний павильон;
3-игральная площадка; 4-физкультурная площадка;
5-плескательный бассейн; 6-теневой навес;
7-живой уголок; 8-огород; 9-хоздвор; 10-сарай; 11-главный вход.

Рисунок 8 Генеральный план участка школы на 320 учащихся:
А-здание школы; Б-хозяйственный корпус; В и Г - теневой навес; Д-сарай; Е-флагштоки; 1-спортивное ядро; 2-площадка для городков; 3-волейбольная площадка; 4, 5 и 6-спортивная площадка для школьников 1-4 классов; 7-то же, для школьников 5-8 классов; 8-зоологическая площадка; 9-географическая и метеорологическая площадки; 10-участок начальных классов; 11-плодово-ягодный сад; 12-питомник плодово-ягодных и лекарственных растений; 13-участок овощных культур; 14-участок полевых культур; 15-участок сеянцев; 16-коллекционный участок; 17-участок декоративных растений и цветов; 18-площадка для занятий на воздухе; 19-парники; 20-газоны и декоративная зелень; 21-ветрозащитная полоса; 22-хозяйственный двор.
3 Планировка спортивно-парковой территории. Её следует начинать с размещения основных объектов, к которым относятся: клуб (если он размещается на площади общественного центра), открытая летняя эстрада, танцплощадка, футбольное поле, площадка для популярных видов спорта (волейбол, баскетбол, теннис, городки и др.). Эти объекты размещаются одновременно с параллельной организацией двух основных зон парка – тихого и активного отдыха и делением зоны активного отдыха на три части: работы с детьми, массовой работы и физкультурной работы.
В зоне массовой работы предусматриваются: танцплощадка, открытая летняя эстрада, площадка для аттракционов. Зеленные насаждения должны занимать не менее 35% территории.
В физкультурной зоне проектируется спортядро с площадкой для футбола, беговой дорожкой вокруг него и местами для некоторых других видов легкой атлетики, рядом – площадки для игры в волейбол (строительные размеры 14×23, судейские размеры 9×18), баскетбол (18×31 - 4×26), теннис (20×40 - 11×24), городки (15×30 - 13×25). Возможно строительство бассейна с большой или малой ванной (50×25, 25×15). Зеленые насаждения должны занимать не менее 35% территории.
В детской зоне предусматриваются площадки для различных детских игр. Зеленые насаждения в этой части зоны активного отдыха должны занимать большую территорию – 50%.
В зоне тихого отдыха проектируются только прогулочные дорожки, аллеи и беседки. Зеленые насаждения должны размещаться на 60% ее территории.
Разместив все сооружения и площадки, создают систему садово-парковых дорожек и аллей, соединяющих все объекты спортивно-парковой территории друг с другом, с клубом, с главным входом и другими входами с улиц (рисунок 9).
Системы садово-парковой планировки: регулярная, свободная или ландшафтная и смешанная.
Принципы и приемы планировки парков, скверов и бульваров могут быть изучены по материалам конкретных проектов и решений, помещенных в специальных альбомах и журналах (Архитектура СССР, Жилищное строительство, Сельское строительство и др.).

Рисунок 9 План парка культуры и отдыха
БИБЛИОГРАФИЧЕСКИЙ СПИСОК
1.Артеменко В.В. и др. «Планировка сельских населенных мест» М.: Колос. 1997
2. Планировка сельских населенных мест: Учебное пособие/Под ред. В.М. Богданова. М.: колос, 1980.
3. Строительные нормы и правила. Градостроительство. Планировка и застройка городских и сельских поселений. СНиП2.07.01-89*., М.: Госстрой СССР,1990
4. Архитектурное проектирование агропромышленных комплексов/ Под ред. В.В. Мусатова. М.: Агропромиздат, 1990.
5. Журнал «Землеустройство, кадастр и мониторинг земель», Москва, Издательский дом «Панорама».